At Time Doctor, we are obsessed with remote work. Not only is it what we do, it’s who we are.
Our software gives remote teams the ability to be more productive by giving them the tools to manage their time.
And we, at Time Doctor, are our own customers. Every single one of our more than 100 employees uses our tool.
As I said, it’s not only what we do, it’s who we are.
This obsession leads us to constantly search for different types of online collaboration tools and more productivity tools for teams, and our customers, be more productive.
Below is the list of tools that we have found to help remote teams to collaborate and be more efficient.
See how Time Doctor’s easy-to-use time tracking software can help your team be more productive.
Table of contents
- Time Tracking Tools
- Communication Tools
- Design Tools
- Documentation Tools
- File Sharing Tools
- Project Management Tools
- Software Tools
Online time tracking tools
Time Doctor

Time Doctor is a feature-rich app that will help you determine how long it takes for a task or project to get completed. You can see what your remote team members, outsourced workers, and freelancers are working on at any given time.
Once you know exactly what your team members are working on in real-time, you’ll have a better understanding of when a project will be completed, where the bottleneck is, and what is required to move things forward.
Time Doctor integrates with other top project management tools remote workers use. Integrations include Asana, Basecamp, GitHub, Salesforce, Teamwork, Trello, Zendesk, and many more.
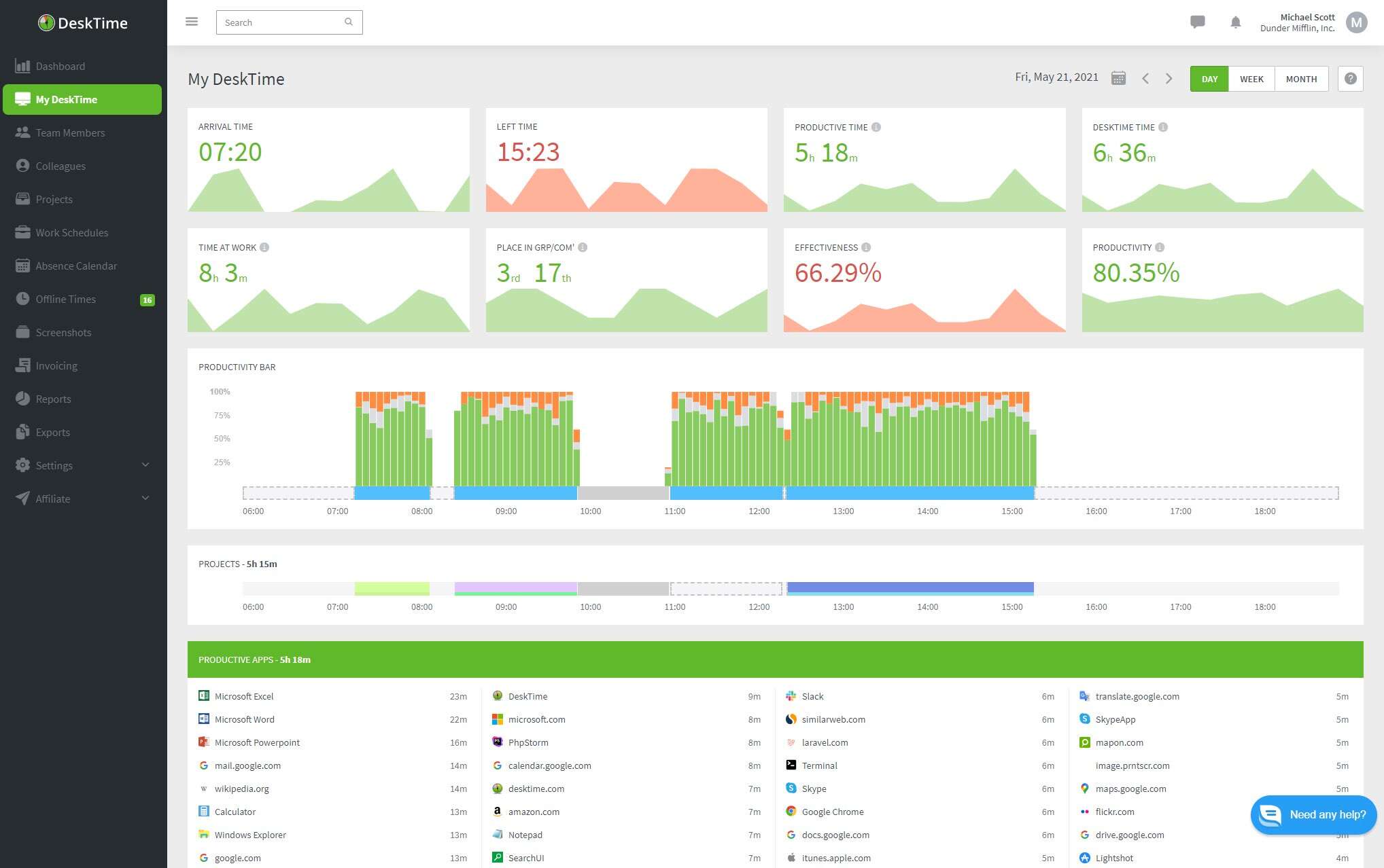
DeskTime

DeskTime is fully automated time tracking software with a desktop and mobile app for companies and solopreneurs. It makes it easy to measure productivity, boost performance, track attendance, and effectively manage workflow.
Features include automatic online and idle time tracking, project and task time tracking in combination with easy-to-use Budgeting and Invoicing, and smart reporting.
DeskTime has integrations with project management apps that allow users to connect the time tracker with widely used tools like Asana, Basecamp, Jira, Trello, and GitLab, as well as Google and Outlook Calendars. It also has a Zapier integration for added functionality.
If you want a comparison of both Time Doctor and DeskTime, check out our review here.
Timely

Timely is an automatic time tracking software empowered by AI that supports freelancers and SMBs. It makes it super easy to track time to help its users focus on work that matters.
Features include automatic tracking and idle time tracking, project and task time tracking in combination with many integrations with calendars, email, video conference call, and invoicing tools.
Timely has integrations with Asana, Trello, Todoist, Google, and Microsoft tools. It also has a Zapier integration for added functionality.
ek————————————————–
Online collaboration tools for communication
Rocket.Chat

Rocket.Chat is a communication platform that enables remote workers to communicate with their colleagues and external partners in a secure and compliant manner.
Getting in touch with teammates that work remotely is easy with Rocket.Chat. Teams can chat in direct messages, groups, channels, and discussions. They can also connect on video calls within Rocket.Chat via Pexip, Jitsi, or Google Meet. That way, collaboration is made easy even when teams work physically apart.
Due to its open source technology, Rocket.Chat is extremely flexible, making it an ideal choice
features that keep conversations and exchanged data private and protected.
ProProfs Chat

ProProfs Chat, a SaaS-based live chat software, is holistic customer support and sales communication tool. This solution enables your business to connect and engage with website visitors. Connecting instantly enables your business to offer the right solution at the right time.
With ProProfs Chat, you get a list of features that make customer service a delightful experience. You can monitor customer behavior and proactively reach out to them to offer support. You can also announce your upcoming deals, offers, product updates and launches, and more with ProProfs Chat. It even offers a chatbot that helps you automate the support queue, therefore reducing operator burnout incidents.
You will find 100+ customization settings and 50+ integration options that will help you enhance your performance with the live chat. Besides that, you will find a detailed reporting section that offers you insights on operator performance, chatbots, customer ratings, chat greetings, announcements performance, and more.
Yammer

Yammer is a private social network that helps employees collaborate across departments, locations and business apps.
Yammer is a social network that’s entirely focused on your business. In order to join your business’s Yammer network, your team member must have a working email address from your company’s domain.
In order to segregate relevant information to specific team members, you can create groups that will help reduce the noise in the Newsfeed.
Users can share posts with specific groups simply by utilizing the drop down menus below the Update box (which is similar to Facebook’s Status Box).
Slack

One of the fastest growing startups today, Slack is the powerhouse messaging app used by remote teams. Its powerful integrations, numerous bots, and the ecosystem being built on top of the platform have quickly transformed it into one of the most flexible communication tools on the market.
At its core, Slack operates in channels. A company can create channels to track and archive conversations around teams and projects in order to get things done. Slack’s search feature ensures that you will never “lose” a conversation about a project. Next up is a slack alternative.
Nifty

Nifty is a very robust project management software that includes the ability to create milestones, manage tasks, and collaborate with team members over zoom and Nifty’s direct messenger. Teams are able to spend their entire day working in Nifty due to the collaboration features provided.
In Nifty chat teams can reference tasks, milestones and share docs with one another. The team at Nifty took their chat to the next level by enabling one click zoom meetings on both a team and direct messaging level.
Skype

One of the biggest reasons that Skype is the most popular communication tool is that it’s free.
Skype allows audio and video calls between multiple devices. In other words, one person could be on a laptop and another can be on their phone. One of the most prominent features we use here at Time Doctor is the group call. We routinely have 4, 5, and 6 people on a call from time zones all over the world.
And yes, if you’ve ever used Skype, you may have run into reliability issues. But for the longest time, it was the best bang for your buck. (Now rivaled by Google Meet. See below.)
Workivo

Workvivo is the employee communication platform designed to build natural, meaningful bonds between teams, allowing companies to reach and engage their employees in ways that traditional tools simply can’t.
It’s your intranet, comms tool, and employee app all blended into one familiar social experience that people naturally embrace, offering companies the oversight they need while giving employees the freedom and flexibility they desire.
Freshconnect

Freshconnect is a team collaboration tool, built to simplify inter and intra team communication. Team members can communicate with each other, in a 1:1 conversation or a group chat.
If the context of a discussion is a ticket or a deal, instead of sending each other the link or copying in the messages from said ticket/deal, Freshconnect users can simply start a discussion right in their CRM/helpdesk so that everyone is on the same page and work gets done faster.
Conversations can involve not just people in the org but also anyone who can help like partners and third-party vendors, outside the organization.
With Freshconnect, your team can access all important team conversations – even the ones linked to tickets and deals and casual 1:1 conversations – in the same place.
Freshconnect is available on both iOS and Android platforms so you can stay updated on conversations, even when you’re on the go.
Acquire

Acquire is a live chat software and a complete customer communication solution. The software is built and designed for businesses of all sizes and is equipped with the latest features to provide top-notch customer service to the customers.
The platform is featured with a full range of tool sets that includes live chat software, chatbots, co-browsing, customer profile management, and video and voice call. There are some other features that come with live chat software are chat history, real-time conversation, intelligent message routing, canned messages, targeted messaging, two-way communications, customization, analytics, and reporting.
With Acquire live chat, you can know what your visitors are looking at, which product page they are viewing. Hence by observing customers’ behavior you can proactively start a chat with them and can suggest them the products. This greatly impacts customer satisfaction and improve customer retention rate and as a result, this boosts sales and ROI. The software is compatible with any browsers and (iOS or Android) Apps.
There are also a multitude of other live chat software platforms to suit any and all of your business needs.
Iovox

A simple phone call can often be the easiest way to get your message across to different team members. But the biggest drawback of phone calls is the ability to keep track of the details of your conversation history – with team members as well as clients, vendors, job applicants and so on.
Iovox helps you with:
Call tags: You can add tags and notes to every phone call. Makes it super easy to remember what the call was about.
Search: You can use the search function to find notes and look up what you discussed.
Flag: You can flag calls just as you would flag emails and set to dos and reminders.
Share Details: What if you wanted to share these call details and notes with your team? Usually, you’d email your team. But with iovox, you don’t have to leave the app at all. You can instantly share all the call details and notes with your team members with just a couple of taps.
Chat: You can also have a chat within the iovox app just like Slack.
Google Meet

There are times when you’re going to need to gather your team for a meeting. If you’re running your business on a budget, Google Meet might be the tool for you.
If you want to record your Google Meet to view later on, you can click on the three dots in the bottom right corner and then record meeting. This feature will reduce the amount of time you and your employees spend taking notes and make sure that you don’t miss anything. (Note: There is a privacy setting where you can choose not to display your meeting publicly.)
GoTo

Designed specifically to meet with colleagues and customers, GoTo has everything you need to, well, host a meeting.
You can launch a meeting from anywhere, whether that is email or instant messaging tools, or project management tools.
GoTo has other features such as the ability to hand over control of your computer and one click recording that make hosting a meeting more productive.
Chanty

Chanty is a simple business messenger for seamless communication and collaboration powered by AI. It helps small teams to become more productive by featuring instant messages with an unlimited searchable history, handy file sharing and uniting notifications from multiple services in a single place.
On a mission to humanize business processes Chanty goes even further. The AI algorithm predicts responses saving your time spent on typing. Workflow bring structure to conversations allowing team members to coordinate important tasks in a more efficient way. Audio and video calls, voice transcripts and integrations with popular services add extra points to this messenger. For now, Chanty is available in beta.
Mailbird

Mailbird is an email client for Windows.
With Mailbird, you experience a seamless experience managing your online communication. Mailbird’s third party integrations allow you manage messenger platforms like Facebook right from the email client.
One of the biggest assets to Mailbird is it’s learning curve… or lack thereof. Unlike more complicated client’s like Outlook where you may never learn the entire application, Mailbird alleges that a user can learn the app within 5 minutes. It is designed for folks of any age and technology literacy to be able to learn it fast.
Miro

Miro (formerly RealtimeBoard) is a visual collaboration platform allowing product managers, designers, developers and marketers to create, collaborate, and centralize communication across the company on a single online whiteboard.
Miro’s marketplace has integrations with over 50 apps allowing users to connect their favorite software. Popular integrations include: Microsoft, Atlassian and Slack.
Miro claims to be compatible with virtually any modern device, be it a desktop, mobile / tablet or a Surface Hub. It is also an enterprise-ready collaboration solution with advanced security and controls.
TextMagic

TextMagic is a text messaging platform enabling automated or mass texting to your customers, team and business partners.
The platform is capable of two-way messaging between SMS, email and web app messaging, enabling your whole team to stay updated on text conversations. TextMagic also supports the use of distribution lists, and can conduct SMS surveys to gather vital feedback from customers and leads.
The platform is highly versatile, and is used by businesses to improve both internal communications and customer support, in addition to marketing and sales applications. Potential uses include everything from booking appointments with clients and automating inventory management to staying in touch with remote workers.
Additionally, the platform benefits from global SMS coverage, enabling businesses to contact customers and partners in 200 countries.
TextMagic supports more than 750 Zapier SMS integrations and features a well-documented gateway API, making it simple to add the platform to your business systems.
Flock

Flock is an all-in-one messaging and collaboration tool built especially for small businesses. Our goal is to help businesses communicate better so they can build a culture of transparency and speed within teams.
With Flock, teams can exchange messages, share files, video-conference, manage tasks, and centralize access to a variety of business tools and services.
It brings people together and provides an easy and secure place for them to get work done, from anywhere.
Crew

Crew is a mobile-first frontline app that helps companies streamline communication, scheduling, training, and more across large, geographically distributed teams.
Crew’s simple and secure frontline workplace gives employees and leaders access to the information, motivation, and people they need to do exceptional work together.
Crew already helps more than 35,000 teams reduce turnover, increase sales, and improve customer service.
Online collaboration tools for design
Invision

Invision is an enterprise grade prototyping tool that enables users to upload designs, create actions such as button clicks, and gather feedback seamlessly from colleagues and customers right from within the app.
With Invision, you can manage your projects from a single dashboard. The dashboard will show you a breakdown of project status as well as comments collected. You can also integrate with various platforms to create a seamless design environment.
Mural

Mural is like a digital white board. It allows designers to post sticky notes, images, and videos on a wall in order to gather quick feedback about a specific idea, design, or prototype.
It allows you to seamlessly work within the same space, an analogue to having the entire team in the same room with access to the same whiteboard.
Keep your collaborators in the loop with comments and live conversations no matter where you may be.
Mockplus

Mockplus is the most robust all-in-one product platform for prototyping, collaboration, and design systems. It not only helps you to create interactive prototypes for websites, mobile apps, desktop, and web apps faster and easier, but also gives you a more connected product design workflow that brings designers, product managers, and front-end developers to work better and together.
The team collaboration and management features in Mockplus is a great help to improve work efficiency.
Designers can upload designs from Sketch, PS, and Adobe XD directly, then handoff with all the design assets to developers. Team managers can Manage design tasks and set permission for different roles.
Cage

Designed for smaller businesses, Cage allows freelancers and small teams the ability to share projects with clients and other collaborators.
Like the other tools, Cage will allow users to leave visual comments on the design. Cage also has a powerful project management tool that will enable you to assign and manage tasks with both clients and colleagues.
Zeplin

One of the chief goals of Zeplin is to eliminate the friction between designers and developers. The tool automatically creates style guides and other “resources”.
Through its Slack integration, you can notify the team easily when there is a design change.
Zeplin is priced for small businesses and freelancers and leverages a freemium business model.
Prevue

When you’re a designer, you eventually have to present your designs to your clients. Prevue allows you to create beautiful presentations and receive feedback from the client in real time.
Prevue is priced to be affordable for small businesses. Plans start for as low as $5 per month and go up to $25 per month for agencies.
Red Pen

Red Pen is a fast feedback tool for visual teams. As a designer, you can get feedback from your colleagues as well as point and click to explain your thinking.
You can give access to your clients via a private link so that they too can give feedback. And each team member on a particular project will be kept up to date on the version, as well as the comments and feedback that was left by both colleagues and clients.
GoVisually

Another tool for designers to share their creative work, GoVisually is built for small businesses and freelancers.
Clients and collaborators can make recommendations and give feedback without having to log into the system. And if you’re wondering, you can have an unlimited number of collaborators.
GoVisually lets you work on multiple projects, design files along with your team members and clients all from one place.
Logo Maker

Designhill’s artificial intelligence and machine learning based logo maker tool creates cool logo easily within minutes that says a lot about brand.
Designhill logo maker offers 1000+ custom symbols and fonts that goes with the array of industries where one can easily create cool logo within minutes with our unique logo generator.
With 3 simple steps, you can build a professional logo with powerful features:
- Start with Inspiration (Enter your company name and select logo design styles, colors and icons you like).
- Browse & Customize your design.
- Get Ready-To-Use Files.
Fluid UI

Just like its name, building prototypes with Fluid UI is simple, smooth and fast. It has an impressive array of features including, over 2,000 built-in high and low fidelity widgets in component libraries, clickthrough presentations, video calling and live team collaboration. Build and share prototypes or ideas in just a few minutes, whether you are a designer or not.
Xtensio

Xtensio is a cloud-based collaboration platform that allows teams to easily create presentations and documents altogether. This intuitive tool offers real-time synchronization for everyone who has access. Using this tool users can create pitches, landing pages, sales sheets, reports, case studies, agendas, and other business collaterals. The best part is you can download and present the documents and is responsive to all mobile devices.
Online documentation tools
Google Docs

At Time Doctor, we live in Google Docs. For a remote company of over 60 employees, we have found that Google Docs is the easiest way to collaborate, share, edit, and eventually publish documents of all kinds.
Google Docs allows us to create blog posts (like this one), spreadsheets, and presentations. It’s all for free, which is a blessing for startups and small businesses located in various parts of the globe.
Office Online

This is Microsoft’s free version of its original Office suite of tools. You get the core of Office: Excel, PowerPoint, Word, and Onenote. When you combine it with Outlook.com, you essentially get the Office Home and Student suite.
There are certain limitations on the features that you get for free, however. For instance, if you wish to add a references section such as a table of contents and add citations, you will need to upgrade to the paid version.
There are also some font and formatting limitations as well. But, if you’re looking for basic documentation and editing tools, the free version will suit your needs just fine.
Bit.ai

The digital landscape has completely transformed but documents, on a fundamental and structural level, haven’t changed. Bit is designed to solve that problem by creating a new kind of document that can grow with people’s creativity and change the way businesses communicate in the document form.
Bit.ai is the most advanced end-to-end document solution for teams to communicate externally and internally. Create, manage, and track all of your team’s documents from one place.
Etherpad

From its website: “Etherpad is a highly customizable Open Source online editor providing collaborative editing in really real-time.”
You can write articles, press releases, and to-do lists, with colleagues and clients all working and editing the same document in real time. And because it is open source, Etherpad is free to download.
Zoho

Zoho Projects provides you with a set of project collaboration tools which helps the team members involved in the project to come together, plan, collaborate and get work done faster.
It helps you create project workspaces that will enable you to collaborate with teams in various geographical locations. You can give feedback, discuss projects in forums, and share a project calendar to increase productivity among team members.
ProProfs Documentation Software

Simple, powerful, and feature-rich, ProProfs Documentation Software helps you create centralized documentation where information can be stored and retrieved easily via any device – mobile phones, tablets, or laptops.
This documentation software brings all your employees together in building and managing the documentation content.
Collaborative authoring and editing features enable your teams to share knowledge, write content, and review it in a collaborative way. You can assign roles like contributor, editor, viewer, and administrator to different employees and teams so that there is clarity and transparency regarding who is responsible for what.
So multiple authors and editors can work on a single document, and in case they want to track the edits, they can see the revision history of a particular article.
It’s a great tool to create documentation of all kinds and equips you with everything you need right from content authoring and editing to customizing and finally publishing it.
You can even create multi-branded help sites using this tool and involve all your employees at different stages of content creation.
Online File Sharing Tools
Google Drive

When you need safe storage for all of your files, this is the app to use. You will have 15 GB of free storage for photos, documents, and any other digital file you need to store for later use. Files are safe, but easily accessible by you and your team, and you can access them from any device. Organize items quickly and easily, and then share them and collaborate with your team.
Dropbox

Dropbox allows you to sync your work no matter where you are or what device you’re working on. While individuals can use Dropbox for free, the Dropbox most affordable business version allows more space (1 terabyte, or enough to store 250 movies) and more features, such as priority email support and higher sharing limits.
With Dropbox, when documents are edited each person on the team will get the latest and greatest version.
Box

Box.com is an enterprise level file sharing service. Well, more accurately, these days it can be considered an intranet.
Inside of Box, businesses will get a file sharing service, collaboration services, a content management system and the ability to manage your business from a centralized dashboard.
Hightail

Hightail is a file sharing platform that allows for creative collaboration among teams. Hightail is designed to help you manage a project from start to finish.
You can bring clients in on projects, track changes, and ultimately speed up the pace at which your team completes projects. You can also implement admin level security measures to ensure the privacy of specific projects.
MediaFire

While many of the other file sharing sites on the list have evolved to more complicated platforms, MediaFire markets itself as a simple file sharing and storage platform. Media Fire focuses solely on bringing its users the best file sharing service possible.
This is perfect for the users who don’t want to pay for extra features.
OneDrive

OneDrive is brought to you by Microsoft as part of its Live brand. With OneDrive, you get 5 GB for free and if you need extra space, you can get another 50 GB for just $1.99 per month.
OneDrive is pre-installed on Windows 10, and it works on all devices. Access and share files and photos on PC, Mac, Android, and iOS.
OneDrive allows you and your colleagues to collaborate with Word, Excel, PowerPoint, and OneNote from your desktop, mobile device, and the web.
SugarSync

Unlike services like Dropbox, SugarSync allows you to backup both your files and your existing folder structure.
This ensures that no matter which device you’re accessing your files, you will always know exactly where they are. There is no need to “remember” where a document lives on your laptop and in your SugarSync environment.
Internxt

Internxt is an open-source cloud storage service specializing in safety, security, and privacy. Committed to safeguarding files, photos, and fundamental digital rights, Internxt stands out as an ethical alternative to data-hungry storage services offered by huge tech corporations.
Internxt gives users complete control of their files and photos – no first or third-party access to information! The service allows users to protect themselves from anywhere with the help of military-grade end-to-end encryption along with many other zero-knowledge technologies such as blockchain consolidation and GDPR-compliant synchronization. Internxt users can even limit the number of times a file can be shared and access their cloud storage from any device.
Integratable with Google Drive, Microsoft OneDrive, Dropbox, and Apple iCloud, Internxt is a no-brainer for anyone looking to share, store, and collaborate in total privacy.
Online project management tools
Asana

Asana is a cloud platform that enables all of your employees to log in no matter where they are, as long as they have a wifi connection. The dashboard consists of three panels in order to give you all of the data you need on a given project.
As a business owner, Asana will give you an overview to all projects currently going on in your organization. This is the information on the left hand side of the dashboard. Once you click on a particular project, the middle of the dashboard will allow you to zoom in on the tasks associated with the project. And finally, the right hand side of the dashboard will be even more granular. There you can see who is assigned to a particular task and when it is due.
Toggl Plan

Toggl Plan is a simple project planning and collaboration tool. It comes with drag and drop timelines to plan projects and manage team workloads. It also has boards to manage agile projects, capture ideas, and track task progress.
What differentiates Toggl Plan from other project management tools is its “hands-off” approach. Where other tools focus on closely observing work, Toggl Plan favors macro-management.
Toggl Plan’s fun, intuitive interface makes it easy to get started with. It’s a tool that your team will enjoy using every day.
Trello

Trello is a web-based tool that allows you to organize your projects using cards that are organized on a board. To conceptualize this, imagine writing tasks on Post It Notes and sticking them in columns on a wall. You can write on them, take them off of the wall, and move them around.
Each column represents a different part of the project. As you and your team make progress on a card, you move it across the board. This lets you see the status of everything you’re working on with just a quick glimpse at the board.
Basecamp

Even though the guys running Basecamp didn’t invent the project management software category, they are probably one of the most loved software companies in the world.
With their simple, easy to use, powerful and very affordable software, it is perfect for small businesses. Its free offer and minimal learning curve mean you can get started without much of a hassle.
ProofHub

According to its website, with ProofHub you get plenty of options to plan everything in your projects and stay more productive at work. From adding people to assigning different roles to them and defining who’s who of the project, you can do it all with ProofHub.
You get a 30,000 foot view on important events with the help of native calendar. And, the option to set dependencies on tasks makes it even easier to plan your project activities.
Wrike

Wrike allows you to break large tasks into smaller goals and manageable pieces. You can easily track each team member’s progress and individual contribution to the team.
Wrike’s reports provide easy to read data on how much time and money is being spent on a particular project so that you can ensure you come in under budget. This feature is extremely beneficial to agencies and other client service based businesses.
LiquidPlanner

The project management tool designed to serve technology teams. According to its website “Technology teams are continually being asked to do more work with either the same or fewer resources.”
LiquidPlanner is flexible enough to allow developers to use either Agile or Waterfall methodologies in order to accommodate the needs of all users to their platform.
Users can organize projects, collaborate seamlessly, and even track time to see how long projects take to complete.
WorkflowMax

WorkflowMax is the project management tool for mid-sized client service firms. Think of WorkflowMax as a hub for various services such as accounting, billing, project management, lead management, creating quotes, and a whole host of other services required to run a client service business.
With WorkflowMax, you generate beautiful and robust reports that will allow you to make sure your projects, from start to finish, are delivered on time and under budget so that you can ensure each one of your clients is profitable for your business.
Mavenlink

According to its website, Mavenlink exists “To serve professional service organizations with a more efficient, elegant, and profitable solution to manage their project-based business.”
Like WorkflowMax, Mavenlink is a hub for the various processes that go into a client service business.
Mavenlink realizes that projects in the “real world” are dynamic and ever changing. There is no linear progression. Mavenlink’s platform is flexible enough to accommodate the dynamics of projects that come from demanding clients.
Nimble

Nimble combines your address book and social media contacts into a sales and marketing CRM solution. All contacts are linked with conversations you have had with prospects and customers, and their records are automatically filled with social information under one record. Nimble also has targeted marketing features such as group messaging for one-on-one authentic outreach and offers insights into who has opened or clicked in your message. Nimble browser extension allows you to work with Nimble alongside your webmail, on social media, or in any website.
Zoho Projects

With over a million users, Zoho Projects is designed to help team members plan, track and collaborate with each other, no matter where in the world they are located.
Zoho allows you to plan projects, track bugs, keep track of time, and manage documents all from a single platform.
SwiftKanban

SwiftKanban is a web-based visual tool for project management based on Kanban best suited for software development teams, IT Operations and DevOps teams, project managers or business functions. It offers easy visualization to manage team’s processes and works well for both co-located and distributed teams.
SwiftKanban offers support for Scrum, Iterative and other software development methods and also integrates well with existing Agile tools. With a highly visual Kanban board, projects teams can access a wide range of Kanban metrics and manage the flow of work and identify bottlenecks through visual cues.
GanttPRO

GanttPRO is a Web-based project planning tool based on Gantt charts.
Thanks to its intuitive UX/UI design, the software allows becoming an advanced user of it in 5-10 minutes. This Gantt chart software divides even large projects into clearly defined tasks with start and end dates along a timeline.
The tool allows users to create tasks and assign them to team members, create dependencies between tasks, track progress, and collaborate with project participants, get notifications, browse the whole history of a project, and simply be aware of all the processes in a plan.
Also, GanttPRO has a resource management feature. It provides with possibilities to work with resource workload what allows managers to track how everyone from his/her team is working: whether a resource underperforms or, vice versa, overloaded.
Stormboard

Create a plan or project, hold a meeting, assign tasks to your team, and set deadlines, goals, and milestones. Using Stormboard‘s digital workspace will cut down the number of meetings by seamlessly tracking the progress of your project to make sure your plan is on target, no matter where your team members are located.
There are hundreds of built-in templates for business processes like Agile, Design Thinking, and SWOT, and a smart reporting function which compiles all the information that is in your Storm (what they call the digital workspace) into a document in Word, Excel, PowerPoint, or another format that can be edited and used as meeting minutes or presentations.
Enterprise teams in more than 181 countries use Stormboard’s digital workspace to make their meetings better.
Celoxis

Celoxis is an award-winning all-in-one pm tool. It helps organizations to plan and track their portfolios, projects, tasks, resources, timesheets, issues and risks from one place. It has extensive collaboration features including a customizable free client portal. Its dashboards and reporting capabilities are superb and one of the best in the market. It is feature rich, intuitive and highly customizable.
If you are comfortable with the Microsoft Project scheduling paradigm, Celoxis is one of the best alternatives to Microsoft Project.
For more recommendations, check out our review of the best project management tools for different teams.
Online software tools
GitHub

At the time of this article, GitHub is the most popular software repository on the web. According to a March 2015 Wired article, GitHub is one of the top 100 most popular websites in the world and hosted 9 million software projects.
GitHub wraps a version control system called a Git where developers can host their projects for free as well as exchange and talk “code” with other developers.
Bitbucket

Bitbucket is another large software repository platform and is brought to you by Atlassian, the same folks who own the JIRA and Hipchat brands. Unlike Github, Bitbucket offers unlimited private repositories.
Where Github focuses on Opensource, Bitbucket is designed to help developers within enterprises to collaborate on projects.
CodePen

Codepen is billed as “A playground for the front end web.”
You can show off your latest creation and get feedback, build a test case for that pesky bug and find example design patterns and inspiration for your projects.
While you can start for free, CodePen will allow you to upgrade to pro features for $9 per month.
Usersnap

Usersnap is a simple, yet powerful bug tracking & user testing tool. With annotated screenshots, it makes it super-easy to communicate change requests, bug reports or user feedback with your developers and designers.
With point-and-click annotation tools, Usersnap helps you report bugs where they happen: in your browser. No need to switch to a bug reporting application or to fill out endless forms. Bug tracking is now a picnic!
Gitlab

Gitlab is a web based git repository service (like Github and Bitbucket) that is written in the Ruby programming language.
According to Upwork “its permissions, branch protection, and authentication features are what really make it stand out. Teams can secure projects on a more granular level, and projects are kept even safer while they’re being worked on.”
In case you are also interested, check out the GitLab Handbook. It is where you can see everything they do to run the company.
Filestage
Filestage is an easy-to-use collaboration application that streamlines your approval and review processes. With Filestage you can get feedback from clients and co-workers on videos, images, audio files and PDF documents. Whether you’re an agency, content production firm or a marketing department, these are the main ways that Filestage can help you out:
Increase Your Productivity
Filestage reduces the need to spend your valuable time scouring through emails, different versions, and notes to ensure your projects are completed on time.
Achieve Better Results
Improve the quality of your feedback conversations by commenting directly on the files. Keep track of the progress and reduce project management overhead.
Improve Your Internal and External Communication
Stay ahead of the game by using Filestage to collaborate with clients and stakeholders around the globe. They’ll be grateful to have a smooth and seamless communication flow to ensure a final product that exceeds their expectations.
Brandfolder
Brandfolder is a leading digital asset management platform for enterprise-level marketing and creative teams. Companies such as Slack, Kroger, P.F. Chang’s and Mastercard use the platform to upload, store, organize, and share unlimited digital assets, in any format, from a single, secure location.
The platform makes it easy for users to store and organize file types using collections, sections, labels and pins. And, no matter how many creative assets you have, you can find them quickly using Brandfolder’s in-document search, filtering, sorting and AI-powered auto tagging and image recognition.
Users can also centralize the entire creative process with Brandfolder’s workflow features, advanced video editor, and design tool integrations. Brandfolder’s plugin for Adobe Creative Cloud also enables designers to drag and drop assets directly into InDesign, Illustrator or PhotoShop documents.
Brandfolder offers secure file storage, and robust privacy controls and user-level permission setting. Users can also view metrics to see who is using specific assets, where they are being used, and identify the highest-performing assets at scale. The platform also integrates with the tools your company is already using each day, such as Google Analytics, Salesforce, Microsoft Office, Shopify, HubSpot, PhotoShop and more.
Which tools do you use?
I get it. There’s absolutely no possible way that we could have found all of the online collaboration tools that you use to work remotely.
But that doesn’t mean we aren’t curious about what you use.
So, if you have a favorite tool, whether we mentioned it or not, please share it with us in the comments section below.
Oh, and don’t forget to tell us why it’s your favorite!

