As workplaces start to reopen post-pandemic, many companies are struggling with the decision of how and where they will operate and how to set up their teams to be the most productive.
A large number of companies are choosing to stay fully remote while a smaller portion are choosing to go back into the office full time.
A third option that’s become popular with Time Doctor customers, is to move to a hybrid work model, where some employees work in-office and others remote, or employees spend some work days in the office and other days remote.
The hybrid work model can allow employee flexibility from the remote aspect and the in-office days can provide opportunities for deeper collaboration.
Are you hybrid ready?
There are several factors that should be considered before making the decision to go hybrid but one overarching question should be answered first; Do you have the data and technology needed to make and support this decision?
Time Doctor supports hybrid work environments by providing companies with the metrics and Workday Insights that companies need to help them:
- Track remote and in-office productivity
- Free up more time for managers
- Support hybrid team members and maintain company culture
Remote and in-office productivity metrics
Productivity has been and will continue to be vital for all organizations but it is a crucial focus for those who are considering a hybrid model. Companies considering a hybrid model need to understand where their teams are the most productive, but more importantly they need to have this supported by hard data. This type of data can only be measured and collected by implementing a productivity and time tracking tool, like Time Doctor.
Time Doctor tracks all workday activity providing accurate, actionable data into when teams are working and what teams are working on day to day. Time Doctor’s Workday Insights create visibility into overall performance as well as provide detailed analytics into where resources and improvements are needed to increase productivity.
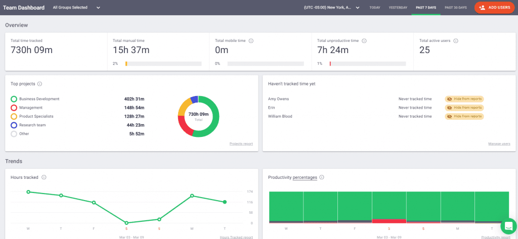
Overview dashboards from Time Doctor

Time Doctor has dashboards for users and for managers, providing real time insights into who is working and what is being worked on. Managers can use the Team Dashboard to get instant progress updates on projects and tasks as well as quickly identify top performers. The Team Dashboard helps create new levels of visibility which allows managers to become more informed and engaged leaders.
Employees can utilize the User Dashboard to keep track of their performance in real time, giving them the control to identify tasks and behaviors that they can change to increase their own productivity. The User Dashboard helps empower employees by creating more transparency between themselves and management.

Dashboard metrics:
- Total hours worked by day, week, and month
- Top projects based on hours worked
- Productivity breakdown by week
- Highest performers
- Most used applications and websites
- Total idle minutes and mobile time
- Daily productivity levels
- Start and end times
- Top tasks and activities
Web & app usage report from Time Doctor

Time Doctor’s Web & App Usage report monitors and records how much time is spent in each tool and also what websites are visited. Knowing what websites employees visit as well as what applications employees spend their time in can provide valuable insights into the time management skills of your team as well as help identify what tasks and tools are considered productive to different job roles and teams.
Many Time Doctor clients use this report as a way to help identify the work patterns and processes for top performers. By digging into where top performers spend their time, you can start to create processes and benchmarks for the rest of the team.
The Web & App Usage report can also help companies to improve their resource management practices to help save costs. Combined with our 50+ integration options, this report can help identify applications that are no longer being used and also create more visibility into how many licenses or seats are actually needed.
Metrics for managing hybrid teams
There are many tips and best practices surfacing right now on how to effectively manage hybrid teams. A lot of companies are getting by with only tracking computer usage, virtually logging time, and implementing frequent manager-employee check-ins. While consistent one-on-one meetings and virtual tracking are very beneficial, to truly become an effective hybrid workforce manager you need access to real time insights letting you see the day to day activities of teams.
Time Doctor has several features that allow managers to automate tasks and keep them up to date on when and how employees are working.

Work schedules and attendance reporting
The latest product updates to Time Doctor is our new Work Schedule feature and Attendance report. These new releases help reduce the amount of manual work managers spend on monitoring schedule adherence and tracking attendance, freeing them up to focus on the more strategic functions of their roles.
Work schedules from Time Doctor

Managers can now create and upload work schedules into Time Doctor allowing them to track not only how long employees work but also compare the time worked to monitor schedule adherence.
Attendance reporting from Time Doctor

The new Attendance report will show employees as present, absent, partially absent, or late. Giving managers the ability to quickly adjust schedules to maintain employee coverage and also provide managers with a new way to assess reliability and accountability.
Timeline reports from Time Doctor

Another huge benefit of Time Doctor for managing hybrid teams is being able to track peak productive days as well as what times of the day are more productive than others. Managers can utilize this data to help identify what days of the weeks will work best for working from home and when teams should come into the office.

You can also use this to see what activities might be better done in-office or remotely for different teams. For example, should Wednesdays be dedicated to having the Business Service team in office to collaborate on innovation ideas?
Distraction and reminder alerts from Time Doctor

Recent studies are showing that there are less distractions at home versus in the office but no matter where employees are, the ability to set up friendly pop-up reminders and alerts to help refocus employees is a huge win. Time Doctor’s Distraction Alerts and Time Use Alerts send friendly nudges to employees reminding them to stay on task and off unproductive websites, putting more time back in the employee’s day.
Metrics for supporting hybrid teams and maintaining company culture
While productivity and best management practices are key drivers in making a hybrid workplace successful, a lot of companies would say that maintaining company culture and providing support to hybrid employees is the most crucial.
Having a great company culture where employees feel supported and trusted is vital for the overall growth and success of businesses. High employee engagement has been proven to increase productivity and performance.
By tracking workday activities with Time Doctor, leaders gain the confidence that their teams are being productive and employees gain confidence knowing that their hard work will be recognized.
Accountability and flexibility with Time Doctor
After implementing Time Doctor, companies often see an immediate increase in accountability because employees know about the tool. To truly create a culture of accountability companies need to take it a step further by utilizing the metrics and Workday Insights from Time Doctor to create strategic changes which can ultimately lead to more flexibility.
How to Use Workday Insights to Increase Accountability
- Identify the most product employees quickly to reward performance and increase engagement.
- Analyze top performer workflows to create benchmarks and set clear goals and standards for the rest of the team.
- Review timelines and activities to uncover training opportunities and promote employee growth.
- Monitor workloads and schedules to ensure good work-life balance and prevent burnout.
- Simply implementing Time Doctor gives companies the tools needed to make remote work a more permanent option providing flexible schedules and work hours.
Employee engagement with Time Doctor
Time Doctor has a passion for empowering employees by putting them in control of their own performance. By giving employees access to their own data and providing them with the tools they need to work autonomously, companies can begin to increase employee engagement and productivity.
How Time Doctor empowers employees
- Employees are in control – Our Interactive app lets employees start and stop when time is tracked and also provides the ability to edit time if needed.
- Data Transparency – Employees have access to all of the data managers receive, leaving no room to feel anxious about what leadership is seeing.
- Data Privacy – Time Doctor’s privacy controls will only record activity when employees indicate they’re working letting them feel safe knowing personal data is not being accessed.
- No more double work or daily check ins – With our 50+ integrations and API options there is one centralized place to record what is worked on and when.
Conclusion
We hope that we have provided some valuable insights into how you can support a hybrid workforce and how easy it can be with Time Doctor.
See Time Doctor’s Workday Insights in action by signing up for a free 14 Day Trial.
Amy Owens is a product marketing enthusiast with a passion for writing content that communicates the features, values, and benefits of products.

